Top 6 Benefits of Energy Management System
Date: 8/13/2024 12:00:00 AM
There are various benefits of energy management, including saving energy costs, reducing risk, supply chain independence,financial & environmental win, etc., In order to achieve the goals of environmental sustainability and social responsibility, the energy management system is the most ideal way to practice the above spirit !
Which Industries Need to Implement Energy Management?
In order to get the above-mentioned multiple benefits, which industries and occasions are suitable for introducing energy management systems (EMS)? That’s take a look at below case to understand it more deeply:
Traditional manufacturing with factory energy:
Traditional manufacturing industries often have extensive energy requirements for powering equipment, heating, cooling, and lighting large facilities, which often pose a threat to the environment. With the energy management system, we can greatly extend the life of equipment by anomaly detection - energy efficiency diagnosis and analysis - strategy optimization, and establishing a closed-loop management link. In that case, the corporation can save the cost to optimize the production schedules and better maintenance practices. To sum up, by implementing energy-efficient technologies and practices, companies can typically reduce their energy consumption by 10% to 30%. This reduction directly translates into lower energy bills.
Commercial buildings with operational needs:
Commercial buildings like offices, retail spaces and hotels always consume a vast amount of energy for lighting, HVAC (heating, ventilation, and air conditioning) and other managing needs. For the company with these needs, it is the effective way to build brand reputation through enhancing the customer satisfaction by regularly monitoring and tracking energy consumption of use from lots of tenants or other residents. That is, the Cost savings can be translated into optimized customer service, leading to a better feel for the customers and enhancing the well-being for them, creating a win-win situation!
Public transportation with data sector :
Transportation including airports, railways, and ports, relies heavily on energy for vehicle operation, lighting, and infrastructure. Energy management with IT technology can instantly provide energy consumption information or load operation status for real-time visual management. In that way, it is the best way to improve passenger safety and thereby build trust between both the public sector and private sector. Moreover, by anticipating potential machine issues, prognostic and health management enables users to implement proactive maintenance measures before problems escalate, which can strengthen passengers’ confidence in taking public transportation.
High tech industry with giant statics :
High-tech companies operate massive data centers worldwide to support their online services, cloud computing platforms (like Google Cloud, AWS, Azure), and global networks. In order to gain the precise figures for the business, it is important for corporations to observe the comprehensive detail of purpose-built facilities. Therefore, the EMS provides the companies with efficiency improvements to reduce energy waste, enhance equipment utilization, and optimize resource allocation within their data centers. On the other hand, for those which have to comply with the regulation of carbon or reach the ESG standards, there is no best solution without energy management.
Healthcare Facilities with 24/7 operations:
Healthcare facilities and lots of hospitals have complex energy needs for lighting, HVAC, medical equipment, and 24/7 operations. Energy management ensures reliability and cost-effectiveness in delivering critical services. By referring to the machine health pattern as a golden sample for evaluating the machine's operating status through AI-powered health status forecasting of PHM AI model, the quality of medical treatment will improve.Last but not least, the healthcare facilities always rely on continuous energy supply for critical medical equipment and patient care, it will be the best path to care for patients when an emergency occurs.
Worldwide financial institutions with commercial buildings :
Numerous financial institutions like banks, insurance companies, pension funds, asset management firms, etc. must operate the complex data and information for their clients. With the agile application of EMS, they can achieve the corporate social responsibility (CSR) goals that include reducing environmental impact and operating sustainably through collecting only data from healthy machines, excluding any related to machine failures. Moreover, it is an excellent way to avoid risks and build a global network of trust for clients all over the world!
Top 6 Benefits of Energy Management System
Cost Reduction:
The corporation can significantly reduce cost by the energy management system. When using the EMS, the system can offer real-time identification of unexpected failure risks, which can avoid more potential repair costs for enterprises like the retail industry. In that case, the business can recreate product value through the avoided costs.
Promote productive efficiency:
EMS can visualize analytical results through a dashboard and employ instant data analysis to predict equipment health. In this way, the traditional manufacturing industry can optimize their production efficiency and effectively prevent unexpected downtimes.
Improve service quality:
By the use of EMS, businesses like the medical industry can take care of the patients more carefully with the continuous energy supply for paying attention around the clock. Without energy management, it will be very thorny to cope with the emergency in the hospital.
Lowered Carbon Footprint:
Carbon emissions are accurately estimated in accordance with ISO50001 standards by the EMS. By analyzing the trend of energy usage, assisting the companies in establishing targets and monitoring carbon footprint, dedicated to achieving ESG, Net Zero, & Carbon Neutral.
Expand the business field:
The risk assessment and management functions of EMS, companies like international enterprises can better respond to possible energy supply interruptions or price fluctuations to ensure continued business operations. By this way, the company can expand its business bound to the global market.
Enhance Brand Image:
EMS can help companies comply with local and international environmental regulations and meet the expectations of consumers, investors and stakeholders on corporate social responsibility and environmental issues. The action with EMS helps companies build trust and a solid brand image in new markets.
Learn More About Intelligent Energy Management Solution
The Energy Management System of Advantech is the ideal for the business to cope with the problem of carbon emission, reduce manufacturing overhead and achieve regulation for the environment. The iEMS in Advantech WISE-IoT prioritizes precise data acquisition, smart intervention, and comprehensive analytics. This enables sustainable energy and carbon management, augments energy efficiency, meets global certification demands, and champions ecological sustainability.
Below are the exclusive advantages in Advantech Intelligent Energy Management System:

Comprehensive monitoring and Fault diagnosis:
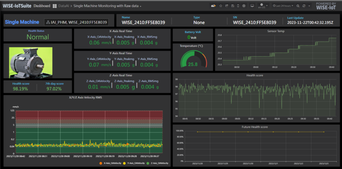
Advantech iEMS provides real-time machine status monitoring. Monitors the latest machine status and key values as well as utilization rates to identify abnormalities. It also conducts correlation analysis of machine failure causes and integrates relevant information from past failure records and historical data for analysis and recommendations.

Energy efficiency diagnosis and analysis:
Advantech iEMS provides real-time machine status monitoring. Monitors the latest machine status and key values as well as utilization rates to identify abnormalities. It also conducts correlation analysis of machine failure causes and integrates relevant information from past failure records and historical data for analysis and recommendations.

AI-powered health status forecasting:
Pre-training using vibration and temperature data, retraining IoT devices directly on the machine, obtaining inference results specific to the machine PHM AI model references machine health pattern as a golden sample for evaluating the machine's operating status.

Agile application and apply AI results:
Collect only data from healthy machines with accumulating 200 data points, excluding any related to machine failures. Moreover, easily integrate AI results with existing services using RestAPI with the extensive applications available on WISE-IoT.

Assist companies in ESG/Net-Zero/Carbon Neutrality:
Analyzing the trend of energy usage, assisting enterprises in establishing targets and monitoring emission reduction pathways, dedicated to achieve ESG, Net Zero, & Carbon Neutral. Helping the companies to achieve the iso 50001 standard.
Learn more about Intelligent Energy Management Solution: